count
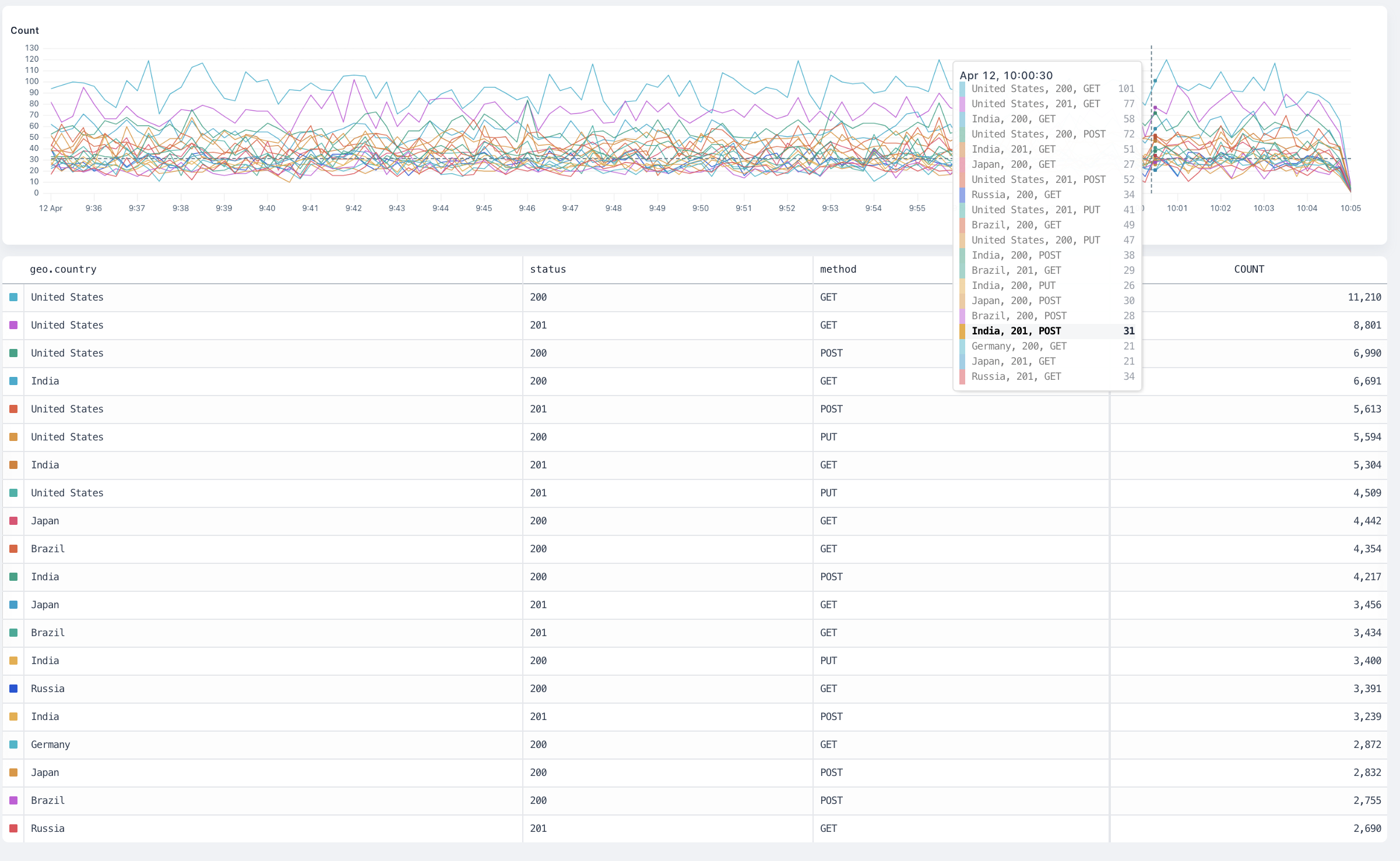
The count
visualization counts all matching events and produces a time series chart.
Arguments
This visualization doesn’t take an argument.Group-by behaviour
The visualization produces a separate result for each group plotted on a time series chart.
`count` overview
distinct
The distinct
visualization counts each distinct occurrence of the distinct field inside the dataset and produce a time series chart.
Arguments
field: any
is the field to aggregate.
Group-By Behaviour
The visualization produces a separate result for each group plotted on a time series chart.
`distinct` overview
avg
The avg
visualization averages the values of the field inside the dataset and produces a time series chart.
Arguments
field: number
is the number field to average.
Group-by behaviour
The visualization produces a separate result for each group plotted on a time series chart.
`avg` overview
max
The max
visualization finds the maximum value of the field inside the dataset and produces a time series chart.
Arguments
field: number
is the number field where Axiom finds the maximum value.
Group-by behaviour
The visualization produces a separate result for each group plotted on a time series chart.
max overview
min
The min
visualization finds the minimum value of the field inside the dataset and produces a time series chart.
Arguments
field: number
is the number field where Axiom finds the minimum value.
Group-by behaviour
The visualization produces a separate result for each group plotted on a time series chart.
`min` overview
sum
The sum
visualization adds all the values of the field inside the dataset and produces a time series chart.
Arguments
field: number
is the number field where Axiom calculates the sum.
Group-by behaviour
The visualization produces a separate result for each group plotted on a time series chart.
`sum` overview
percentiles
The percentiles
visualization calculates the requested percentiles of the field in the dataset and produces a time series chart.
Arguments
field: number
is the number field where Axiom calculates the percentiles.percentiles: number [, ...]
is a list of percentiles , each a float between 0 and 100. For example,percentiles(request_size, 95, 99, 99.9)
.
Group-by behaviour
The visualization produces a separate result for each group plotted on a horizontal bar chart, allowing for visual comparison across the groups.
`percentile` overview
histogram
The histogram
visualization buckets the field into a distribution of N buckets, returning a time series heatmap chart.
Arguments
field: number
is the number field where Axiom calculates the distribution.nBuckets
is the number of buckets to return. For example,histogram(request_size, 15)
.
Group-by behaviour
The visualization produces a separate result for each group plotted on a time series histogram. Hovering over a group in the totals table shows only the results for that group in the histogram.
`histogram` overview
topk
The topk
visualization calculates the top values for a field in a dataset.
Arguments
field: number
is the number field where Axiom calculates the top values.nResults
is the number of top values to return. For example,topk(method, 10)
.
Group-by behaviour
The visualization produces a separate result for each group plotted on a time series chart.
`topk` overview
variance
The variance
visualization calculates the variance of the field in the dataset and produces a time series chart.
The variance
aggregation returns the sample variance of the fields of the dataset.
Arguments
field: number
is the number field where Axiom calculates the variance.
Group-by behaviour
The visualization produces a separate result for each group plotted on a time series chart.
`variance` overview
stddev
The stddev
visualization calculates the standard deviation of the field in the dataset and produces a time series chart.
The stddev
aggregation returns the sample standard deviation of the fields of the dataset.
Arguments
field: number
is the number field where Axiom calculates the standard deviation.
Group-by behaviour
The visualization produces a separate result for each group plotted on a time series chart.
`stddev` overview